提供生物制药系统工程装备
·研发 ·设计 ·制造 ·安装 ·GMP验证 ·售后
一站式交钥匙工程服务
真诚合作,认真负责,客户满意
以优良的品质为客户提供技术先进、性能稳定的制药装备
打造“科润海”优质品牌
规范严谨的设计,先进的制造设备
认真负责的调试,耐心仔细的培训,快速响应的售后
满足GMP验证及中外药典要求
一.概述
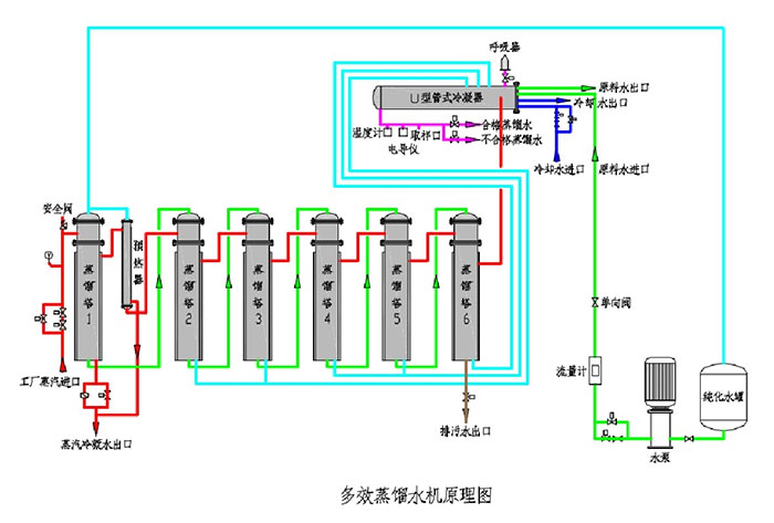
多效蒸馏水机是注射用水制备系统的关键设备。系列列管式多效蒸馏水机完全符合药品生产规范GMP验证要求。以纯化水为原料水,采用工业蒸汽加热,经过高温高压生产高质量的注射用水,确保稳定生产无热原注射用水。本机生产的注射用水满足中国药典、美国药典、欧洲药典对注射用水的规范要求。设备采用三级分离工艺,保证注射用水内毒素指标不超过0.25EU/ml,具有连续去除不凝性气体。
二.性能与特点
1.人性化3D模块设计、制造、安装;管道设计零死角,设备能排净液体;结构设计紧凑,操作、维护方便快捷。
2.系统设计压力≥0.8MPa,设备采用双管板换热器,外置预热器、冷凝器和一效蒸发器均为双管板结构,有效防止多种物料交叉污染。
3.系统应用三级分离装置,进入设备的原料水经过降液膜蒸发、重力分离、特殊分离。
4.系统结构材质:与蒸馏水、纯蒸汽接触的容器、管道采用SUS316L,其他部件采用SUS304材质,密封用使PTFE材料。
5.换热管采用国标无缝管,保证在加工、焊接、胀接和运行过程中设备处于完好状态,避免工业蒸汽、原料水和冷却水泄漏对系统产生污染。
6.系统与物料接触列管、容器内表面电化学抛光,外表面亚光,保证生产注射用水的品质,提高设备使用寿命。
7.系统管道阀门及零部件均釆用卫生级(GMP标准)要求生产制造。焊接釆用自动管管焊接设备,确保证焊接质量(通过工业內窥镜检验焊缝质量,满足GMP标准要求)。
8.节能、节水效果显著,本公司从设计制造及安装采用新技术新工艺,设备换热效果明显,与国内同类设备相比可节能20%左右。
9.控制系统:采用(人机界面,全中文菜单)彩色液晶触摸屏设定参数,西门子PLC可编程控制器,实现系统全自动控制,规避人员误操作风险。液晶触摸屏实时显示设备工况,程序记录运行过程相关参数,方便客户历史数据查询与对比,并可实现在线监控在线报警和实时记录。本公司根据客户的不同控制要求,可专业设计编辑对应软件程序满足客户要求。
三.工艺流程图

四.产水标准
参数 | 单位 | 标准 |
TOC总有机碳 | mg/L | <0.50 |
电导率 | (µS·cm-1,25℃) | <1.3 |
微生物限度 | cfu /100ml | <10 |
细菌内毒素限度 | EU/ml | <0.25 |
五.主要技术数据(下表参数仅供参考,准确参数以供设备为准)
型号/规格 | 锅炉汽压力 | 蒸馏水产量 | 蒸汽耗量 | 纯化水耗量 | 耗电量 | 净重(Kg) | 外型尺寸 |
KRH/DW300 | 0.3 | ≥300 | ≤80 | ≤325 | 0.75 | 750 | 1.61×0.64×2.14 |
KRH/DW500 | 0.3 | ≥500 | ≤150 | ≤550 | 0.75 | 900 | 1.8×1×3.1 |
KRH/DW500 | 0.3 | ≥500 | ≤115 | ≤550 | 0.75 | 1000 | 1.9×1×3.1 |
KRH/DW1000 | 0.3 | ≥1000 | ≤250 | ≤1100 | 1.1 | 2050 | 2.2×1×3.38 |
KRH/DW1000 | 0.3 | ≥1000 | ≤225 | ≤1100 | 1.1 | 2200 | 2.83×1×3.38 |
KRH/DW2000 | 0.3 | ≥2000 | ≤500 | ≤2200 | 1.5 | 2700 | 3.1×1.2×3.62 |
KRH/DW2000 | 0.3 | ≥2000 | ≤450 | ≤2100 | 1.5 | 2950 | 3.5×1.2×3.63 |
KRH/DW3000 | 0.3 | ≥3000 | ≤670 | ≤3300 | 2.2 | 4900 | 4.1×1.21×3.7 |
KRH/DW4000 | 0.3 | ≥4000 | ≤900 | ≤4400 | 3.0 | 5900 | 4.3×1.4×3.9 |
KRH/DW5000 | 0.3 | ≥5000 | ≤1130 | ≤5500 | 3.5 | 6400 | 4.5×1.5×4 |
KRH/DW6000 | 0.3 | ≥6000 | ≤1350 | ≤6900 | 5.0 | 7750 | 4.91×1.55×4 |
KRH/DW10000 | 0.3 | ≥10000 | ≤2250 | ≤11500 | 8.0 | 12120 | 6.1×1.95×4.1 |
六.规格/型号命名



Copyright © 2020-2021 milan米兰官网 All Rights Reserved. 苏ICP备10041104号
苏公网安备32118202000596号

